JKZC-2000RB高溫爐尾氣安全保護儀
關鍵詞; 高溫爐、馬弗爐、管式爐,尾氣處理
JKZC-2000RB型高溫爐尾氣安全保護儀(也常稱:高溫煙氣安全監測儀 / 尾氣安全監控系統)是工業高溫爐(馬弗爐、管式爐、RTO、窯爐等)的核心安全裝置,主要監測尾氣 溫度、可燃氣體(LEL)、氧含量、壓力、流速 等關鍵參數,實現超溫、超壓、缺氧 / 富氧、可燃氣體超標時的 報警、聯鎖、切斷、排風 等保護,防止爆炸、回火、中毒、設備燒毀。
現在全國高校、科研院所安全檢查越來越嚴,在保證科研的條件下,安全第一。該設備已經在全國高校廣泛應用。
高溫爐、馬弗爐、管式爐屬于高溫高危設備涉及可燃氣體、有機溶劑熱解的,必須:有尾氣處理有安全監測報警裝置有超溫 / 可燃氣體聯鎖保護對于目前學校· 高溫爐常用于材料燒結、氣氛熱處理、聚合物熱解、壓電陶瓷煅燒、絕緣材料固化等
· 尾氣可能含:可燃氣體、VOC、CO、酸性氣體、易燃分解物
此設備通過對爐管內的壓力檢測,提供斷氣、降溫等安全保護功能,亦可將排出的可燃尾氣進行點火處理,且配置雙路點火保護,確保排出的氣體可充分燃燒。配合管式爐使用也可進行爐管氣體自動清洗置換。
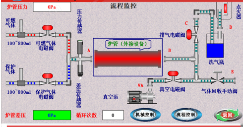
設備原理:
設備特點:
1. 尾氣燃燒,不留殘氣。
2. 適配性強,可匹配各種爐型(能抽真空即可,功率≤4KW)。
3. 全自動化控制,只需選好適當程序,一鍵啟動。
4. 多種流程選擇如:真空燒結模式、單路氣體燒結(尾氣直排不回收)、單路氣體燒結(尾氣過濾回收)、雙路氣體燒結(可燃性氣體),滿足客戶不同需求。
5. 該系統提供了真空泵(功率≤0.6KW)和燒結爐(功率≤4KW)電源的外置接口。完善多重保護功能(排氣自動點火保護、自動循環抽真空保護、低真空保護、爐管超壓保護、爐管防倒吸保護、可選配可燃性氣體濃度保護)為您保駕護航。
設備參數:
規格型號:JKZC-2000RB
額定功率:4.5KW
點火方式:硅碳棒點燃
安全保護:帶316L高壓阻火器,有效防止氫氣回火
控制方式:PLC全自動控制
進氣路數:雙通道進口品牌質量流量器,控制精度±1% FS;重復精度±0.2% FS;量程可供客戶選擇(50、100、200、300、500、1000Sccm等)
結構尺寸:長690×高950×深580mm
適應范圍:可匹配各種爐型(能抽真空即可,功率≤4KW)
功能:真空燒結模式、單路氣體燒結(尾氣直排不回收)、單路氣體燒結(尾氣過濾回收)、雙路氣體燒結(可燃性氣體),滿足客戶不同需求
真空泵(功率≤0.6KW)和燒結爐(功率≤4KW)
操作模式:全自動化控制,一鍵啟動
設備設計安全等級:一級
重量:約41KG































